套筒伸縮器/補償器
套筒補償器也叫套筒伸縮器、套筒式補償器、管式伸縮節,是熱流體管道的補償裝置,主要用于直線管道輔設后出現的軸向熱膨脹位移吸收補償,是一種直接安裝在任何輸送無腐蝕的單向或多向流體的管道之中的補償器。
(4)出口孟加拉污水處理廠工程,中南亞等地區
(5)報價均為出廠價,不含稅運。可開13%增值稅專用發票,如需含稅運請提前說明。
(6)產品型號過多,價格無法一一注明,下單前請咨詢旺旺或者電話:13140182505/13253475755

鞏義市新躍供水材料有限公司是專業生產套筒補償器的廠家,我廠生產的套筒補償器也叫套筒式補償器,管式伸縮節,套筒伸縮器,是熱流體管道的補償裝置,主要用于直線管道輔設后出現的軸向熱膨脹位移吸收補償,是一種直接安裝在任何輸送無腐蝕的單向或多向流體的管道之中的補償器。
產品名稱:套筒補償器,管式伸縮節,套筒伸縮器,焊接式法蘭套筒伸縮器
適用介質:適用于熱水、蒸氣、油脂類介質,通過滑動套筒對外套筒的滑移運動,達到熱膨脹的補償
壓力溫度:工程壓力≤2.5MPa,介質溫度-40℃~600℃
適用材料:采用新型的密封材料柔性石墨環,其具有強度大,摩擦系數小(0.04~0.10),不老化,效果好,維修方便等特點
應用范圍:廣泛用于城鎮供暖,冶金,礦山,發電,石油化工,建筑等行業的輸送管道中。
優勢特點:
1、套筒補償器的使用壽命大,疲勞壽命與管道相當。滑動表面經特殊處理,在鹽水、鹽溶液等環境下耐腐蝕性能好,比奧氏體不銹鋼高50倍以上。同時,多年后因磨損導致密封效果減弱時,可再次緊固法蘭,增強密封性能,也可將螺栓松開,取下壓圈,再裝進一層或兩層密封環,壓緊壓圈,繼續使用。
2、套筒補償器對氯離子含量無要求,特別適用于介質或周圍環境氯離子超標的系統上。
3、套筒補償器分單向型和雙向型補償結構,雙向型特點是不論介質從補償器何端流入,其補償器兩端的滑動套筒總是自由滑動,達到雙向補償作用,增大補償量。
4、直埋型套筒式補償器能直埋于地下,安裝時可不設置維修井,工程造價低。
更多關于套筒補償器的詳細信息請撥打新躍技術服務熱線:13140182505/13253475755,歡迎來電咨詢。
安裝方法:
1、套筒式補償器在安裝應妥善保管,防止日曬雨淋和沙塵污染。
2、安裝時應檢查補償器的型號規格與設計是否一致,產品表面應無碰傷,壓坑,嚴重銹蝕等影響產品質量的缺陷。
3、對一次性補償器成品總長度與樣本一致時,不必再拉伸或壓縮,如在伸縮總管上的安裝標線有變動時,應調準后再進行安裝
4、對雙向無推力補償器,必須簡圖中所注的介質流向安裝,當介質為蒸汽時,以免補償器內形成氣塞。為保障補償器兩個方向的補償量相等,設計時一定將雙向補償器布置在兩個固定點中間。
5、與補償器兩端相焊接的管段必須進行破口處理,焊后按要求進行水壓試驗(試壓時應予旋緊填料室兩端螺栓無泄露為止)。運行24小時后,必須將填料室兩端螺栓再緊一次。
6、為保證管道無側向位移,只沿軸向伸縮,在伸縮管側裝導向支架。當補償器兩鍘均有軸向位移時,則兩側都應裝導向支架,保證軸向位移對補償器偏心度正負(+-)不超過一度。
7、補償器的保溫防水的結構可與管道相同,但對伸縮段不可產生約束力。
8、特殊情況另商洽 。
技術參數:
1、TD型單向補償器結構型式見圖一。
2、TS型雙向補償器結構型式見圖二。
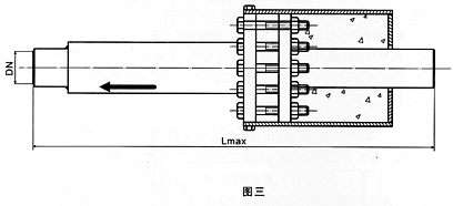
3、直埋式套筒補償器結構型式見圖三。
4、注填式套筒補償器見圖四。

表示:公稱直徑150mm、工作壓力0.6MPa,軸向補償量200mm,接管連接的單向套筒式補償器。


膨脹節/伸縮節
防止橡膠接頭開裂的幾個有效措施
可曲撓橡膠接頭適用于哪些行業
★★今天我們來說一下氯丁橡膠吧!
橡膠接頭 撓性橡膠接頭…
橡膠接頭、卡箍橡膠接頭、大翻邊橡膠接頭新躍橡膠接頭廠家,專業生產,量大從優!

不銹鋼雙法蘭限位伸縮…
不銹鋼雙法蘭伸縮接頭是由本體、密封圈、壓蓋、伸縮短管等主要部件組成。在松套伸縮接頭原有性能的基礎上增設限位裝置,在最大伸縮量處用雙螺母鎖定。管道在允許的伸縮量中可以自由伸縮,一旦超…

可曲撓橡膠接頭
可曲撓橡膠接頭簡介可曲撓橡膠接頭又叫做橡膠管軟接頭、柔性橡膠接頭、橡膠軟接頭、橡膠接頭、高壓橡膠接頭、橡膠減震器、補償器等。按連接方式分松套法蘭式、固定法蘭式和螺紋式3種;按結構可分…

人防穿線密閉套管
穿線密閉套管說明:1、當迎水面為腐蝕性介質時,可采用封堵材料將縫隙封堵;2.套管穿墻處如遇非混凝土墻壁時,應局部改用混凝土墻壁,其澆注范圍應比翼環直徑(DS)大200,并且必須將套管一次澆固…







![{sdcms[webname]} {sdcms[webname]}](/skins/2009/dw/images/foot_logo.png)
微信